Back to Home Page of CD3WD Project or Back to list of CD3WD Publications

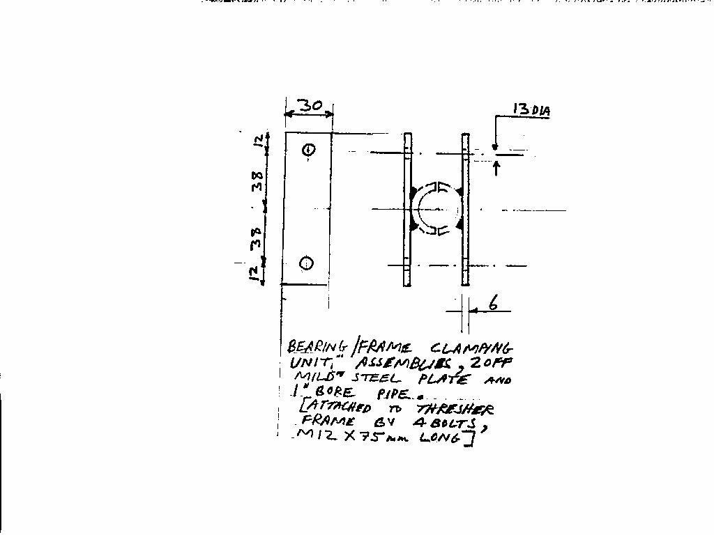
Index.htm pp120.htm BEARING / FRAME CLAMPING UNITS

CD3WD Project Donate