Moinho de vento barato

CD3WD Project

Back to Home Page of CD3WD Project or Back to list of CD3WD Publications


Home - English - French - German - Italian - Portuguese - Spanish
Moinho de vento barato
para Nações Em desenvolvimento
tipo de fã de multi-cata-vento
 
Construção detalha para um baixo moinho de vento de custo é presented.  O
moinho de vento produz um cavalo-vapor em um vento de 6.4 miles/sec
(14.3 mph), ou dois cavalo-vapor em um vento de 8.1 miles/sec (18.0 mph).
O moinho de vento usa o eixo traseiro e diferencial de um carro pequeno.
São feitas outras partes de sheetmetal, transporte, tira de aço, vara,
ferro de ângulo, ou encana, soldou ou trancou junto, e wood.  Não
trabalho de precisão ou machining é requerido, e o desígnio pode ser
adaptada para ajustar materiais diferentes ou construção skills.  O
lâminas de rotor empenam automaticamente em ventos altos para prevenir dano.
Um protótipo completo foi construído e foi testado prosperamente.
 
NOTE:  A Universidade de Califórnia, Dr.
BOSSEL, W. Delameter e Moleiro de PÁG. retêm
direitos proprietário para exploração comercial
de lnventions descoberto no relatório presente.
 
VITA, Inc.,
 
      First printing    1970
 
      Reprints:   APR    1976
                 AUG    1976
                 NOV    1976
                 FEB     1977
                 OCT    1977
 
INTRODUÇÃO DE                         
 
       O moinho de vento de VITA (Figo. I1) é um completo aerodinâmico e

08p05.gif (445x594)


estrutural redesenhe de um protótipo mais cedo projetado, construiu e
testada por W. Delameter e Moleiro de PÁG. debaixo da supervisão de
H. Bossel do Departamento de Engenharia Mecânico.   O fullscale
protótipo provou a inteireza do desígnio de rotor, enquanto sobrecarregando
controle (lâmina que empena), e controle direcional (cata-vento).
 
       O moinho de vento de VITA consiste em cinco components:  principal o
transmissão, o rotor com sobrecarregar controle (empenando),
o cata-vento para controle direcional, a plataforma giratória (apoiando rotor,
transmissão, e cata-vento), e a plataforma e estrutura de torre.
 
       O rotor é construído de vara de aço, arames de apoio, e
lâminas de metal de folha colocaram em dobradiças aos raios.   UM simples fonte-carregado
mecanismo permite as lâminas para empenar em ventos altos ou quando
overloaded.  que O mecanismo é explicado em Figo. I2. O rotor

08p06z.gif (450x600)


prato de centro fugiu ao tambor de freio do eixo traseiro de um
car.  pequeno O wheelbrake pára o rotor quando é não é nenhum uso.
A outra roda é fechada permanentemente, enquanto resultando em uma transmissão
relação de cerca de 1:4 do horizontal para o vertical.   O
eixo traseiro é grátis para rodar aproximadamente o vertical em uma plataforma giratória.
Um cata-vento que é fixo a um ângulo pequeno contrariar o torque
vertically transmitido, mantém o rotor que aponta no vento.
A assembléia inteira está montada em uma plataforma pequena em uma único-viga
torre.
 
       Detailed que não são apresentadas fotocópias azul neste relatório, desde
o desígnio diferirá com os materiais, partes, e habilidades o
construtor acha à disposição dele.   Ele deveria entender aquele mais mais
dimensões e detalhes (exclua esses declaradas explicitamente) não é
crítico, e pode ser adaptada para vestir as necessidades.   There são alguns
exceções em particular.  First, número, forma, e ângulos de
as lâminas deveriam permanecer inalteradas para obter o desempenho especificado.
Segundo, a fonte de controle deveria vir perto dos declararam
especificações para proteger o rotor adequadamente de
possível Terço de destruction. , área de cata-vento, braço de cata-vento do vertical
eixo, e ângulo de cata-vento deveria permanecer como determinado no relatório para o
mesmo rotor e relação de transmissão.   Mais geralmente, o produto
(área de cata-vento) x (braço de cata-vento) x (ângulo de cata-vento) deveria permanecer constante,
onde o ângulo de cata-vento sempre deveria ser menos de aproximadamente dez graus.
Este produto tem que permanecer proporcional ao torque transmitida;
i.e., deveria ser dobrado se uma relação de transmissão de 1:2 ao invés
de 1:4 é usado para o mesmo rotor.
 
       do que alguns possíveis modificações do desígnio básico poderiam ser
interesse.
 
Automóvel de        que eixos traseiros oferecem para uma escolha bastante larga de transmissão
relações que dependem em como eles estão montados, e se
são fechadas um tambor de roda ou as engrenagens de deslize ou são removidas. Isto
gama é de aproximadamente 1:4 de rotor para cabo vertical se
o rotor está montado no tambor de roda, para 4:1 se o rotor é
montada no lado de cabo de passeio. No primeiro caso, um segundo
eixo traseiro ou uma caixa de engrenagem automóvel poderiam ser usadas mais adiante para
aumente o rotational aceleram e dirigem uma bomba centrífuga,
circular viu, gerador elétrico, alimente moinho e o igual. Em
o segundo caso, a rotação lenta permitiria dirigir diretamente
uma bomba reciprocando, ou outro machninery que requer rotação lenta.
Naquele caso, não pode ser contrariada o torque no cabo vertical
pelo torque aerodinâmico de um cata-vento de tamanho razoável
e o rotor ou deve ser montado rigidly na direção
de ventos prevalecentes, ou virou manualmente e fechou, ou virou por
um mecanismo de controle de nonreversible (que grandemente aumentaria
a complexidade) .  para o que torneamento Manual também deveria ser considerada
o caso de mais baixo torque e velocidade de cabo mais alta de rotação.
Eliminaria o cata-vento e simplificaria o porte central
problema, desde menos precisão e um pouco de fricção seria permitida.
Especificações para um 2 metro moinho de vento menor, e sugestões para
geração de energia elétrica é provida no Apêndice.
 
                    DESEMPENHO DADOS
 
Desempenho a nível de mar
 
Windspeed
 
M/SEC DE                      4        6       8       10
    
Km/h de                      14.4     21.6    28.8     36.0
 
Mph de                        9.0     13.4    17.9    22.4
 
Velocidade de rotor
 
per          de revoluções 21.0    31.5     42.0    52.5
minuto (rpm)
 
Torque de rotor
 
MKGF DE                       8.8     19.8    35.2     55.0
 
     FT LB                63.6    143.2   255.0    398.0
 
Torgue começando
 
MKGF DE                      15.3     34.5    61.4      96.0
 
     FT LB               111.0   250.0    445.0    695.0
 
Poder
 
MKGF/SEC DE                  18.1     61.1   145.0     283.0
 
KW DE                         0.177    0.60    1.42     2.77
 
HP DE                         0.24      .81    1.91     3.73
 
Efeitos de altitude
 
Altitude
 
   0    DE   M        1000     2000    3000      4000
 
FT DE      0    DE        3280    6560     9840    13,100
 
redução de porcentagem
de poder e torque
 
    %         0        9     18       26         33
 
(rpm de rotor não afetado)
 
Informação empenando
 
       Durante fonte de controle de constante de fonte 1.5kgf/cm precompressed
para 13.5 kgf:
 
Lâminas de braked:  de rotor começam a empenar a uma velocidade de vento V de
6 Lâminas de m/sec.  at     completamente emplumado V = 10 m/sec.
 
Rotor que corre debaixo de load:  Slades começa a empenar a V = 8 m/sec.
Lâminas completamente empenada (e rotor parou) a     V = 12.5 m/sec.
 
Rotor free:  corrente Pequeno ou nenhuma feathering.  Rotor velocidade vai
aumente com velocidade de vento, e dano é provável.   Always freiam
rotor ao não correr debaixo de carga.
 
 
                             TOOLS
 
Transferidor (medir ângulos)
Corte viu
Soldador (gás ou elétrico)
Tesouras de metal de folha
Brocas de aço (aproximadamente 3 a 30 mm)
Martelo
Alicates
Torceduras ajustáveis, ou jogo de torceduras
 
Notas gerais:
 
       Todo o metal de folha, nozes, parafusos, arames, que unhas deveriam ser,
gaivanized, se disponível.
 
       que Todas as nozes devem ser afiançadas usando lavadoras primaverais, fechadura,
lavadoras, ou uma segunda noz apertou contra o primeiro.
 
CONVERSÕES DE                            
 
1 m = 100 cm = 1000 mm = 3.28 ft = 39.4 em
1 em = 25.4 mm
1 kgf = 2.2 lbf
 
1 m/sec = 3.6 km/h = 2.24 mph
1 kw = 1.34 hp
 
BIBLIOGRAFIA DE                            
 
Hutter, U., " Windkraftmaschinen, " em Hutte, Maschinenbau,
       Teil UM, 28.  Aufl., pág. 1030 - 1044, Ernst, Berlim, 1954.
 
Nações Unidas, Procedimentos da Conferência de Nações Unidas,
       em Fontes Novas de Energia, Volume 7, Poder de Vento,
       Nações Unidas Publicação o Sales No:  63.I.41, Nova Iorque,
       1964.
 
W. DELAMETER, R. Sprankle, Parque H. Moleiro III,
Moinho de vento de        e Waterpump para Nações Em desenvolvimento.
       Departamento de Engenharia Mecânico, Universidade de Califórnia,
       Santa Barbara, Calif., 1969 de junho.
 
TRANSMISSÃO DE                            
 
       O desígnio presente usa um eixo traseiro rígido e diferencial
(de um carro pequeno) com freios mecânicos.   que Outros eixos de carro podem
seja usada com modificações correspondentes.   Se as rodas têm
freios hidráulicos, use o cilindro de freio de mestre e outros componentes
do sistema de freio de carro construir um sistema de freio de rotor.
 
       Lock permanentemente o tambor de roda no qual o cata-vento é
seja montada, por qualquer um fechando o freio completamente e permanentemente,
ou bloqueando a engrenagem de deslize.   Em a maioria dos carros o rotational aceleram de
o cabo de passeio será então aproximadamente quatro vezes mais alto que
o do rotor montado no tambor de roda.
 
       O cabo de passeio e as duas juntas universais são usadas
transmita o poder de rotor à maquinaria dirigida (veja Figo. A1).

08p09a.gif (600x600)


O cabo de passeio pode ser alongado usando tubo aproximadamente de
20 a 40 mm diameter.  Note:  Permit exterior algum movimento axial de
o cabo de passeio para permitir expansão térmica e alfinete de tosquia de uso
prevenir dano (veja Figo. A2).

08p09b.gif (486x486)


 
       possibilidades Várias de transmissões que usam um segundo
eixo traseiro automóvel ou transmissão de automóvel são mostradas dentro
Figo. A1.
ROTOR DE                             
 
Parte
number     Quantity    Remarks (veja Figos. R1 - R7)

08p120.gif (600x600)


 
R1            1         Steel prato 0.5m x 0.5m, aproximadamente 5 mm grosso.
                       Por montar em eixo, broca mesmo padrão de broca como
                        requereu para rodas traseiras (Figo. R1).

08p12.gif (600x600)


 
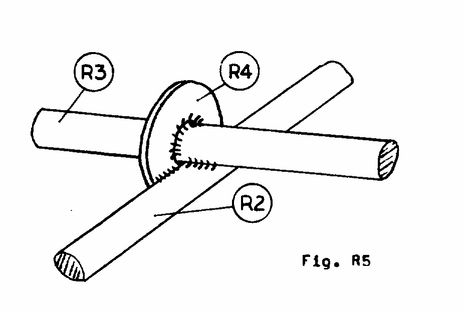
R2            1         Steel vara (mesmo como para raios), 4.35m longo,
                       aproximadamente 6 a 8 mm diameter.  Bend em
                       circulam de 1.39m diâmetro exterior, solde termina junto
                       (Figo. R2)

08p13.gif (600x600)


 
R3           16         Redondas varas de aço para raios 1.87m longo, aproximadamente
                       6 a 8 diâmetro de mm (Figo. R1).
 
R4           48 Lavadoras de         para ajustar livremente em raios, aproximadamente,
                       2-3mm 30mm Nota de diameter.  exterior grossa: Lavadoras de  
                       pode ser quadrado e de fabricação caseira de metal de folha.
 
R5           16         Folha metal tira aproximadamente 50mm x 70mm
                       2-3mm thick.  Drill um centerhole para ajustar em
Raios de                        (R3) e três buracos para arame (R10) e
                       que equipa arame (R13) (Figo. R1, Figo. R4).

08p15a.gif (486x486)


 
R6           16         Galvanized lâminas de metal de folha, feitas de 8 pedaços,
                       1.3m x 0.75m, aproximadamente 0.5mm grosso (Figo. R2).

08p13.gif (600x600)


 
R7           que 48         Folha metal tira, aproximadamente 50mm x 70mm,;
                       1.5 - 2mm thick.  Bend para amoldar mostrados (Figo. R2).
 
R8           que 16         Folha metal tira, aproximadamente 50mm x 50mm,;
                       mesmo material como cata-ventos (Figo. R2).
 
R9           que 16 Borracha de         tira, aproximadamente 50mm x 100mm, fez
                       de paredes laterais de Figo de pneu de carro usado. R2).
 
R10           1         Steel arame ou cabo, 26m longo, 2 - 3 diâmetro de mm.
 
R11           1         Steel arame ou cabo, 6 m desejam, 2 - 3 diâmetro de mm.
 
R12           8         Steel arame ou cabo, 2.5m longo, 2 - 3 diâmetro de mm.
 
R13          16         Steel arame ou cabo, 3 m desejam, 2 - 3 diâmetro de mm.
 
                       Rivets ou nozes pequenas e parafusos para firmar dobradiças
                       e borracha tira em cata-vento.
 
CONSTRUÇÃO DE                              DE ROTOR
 
Prepare partes (R1) - (R10).
 
Faça a lâmina que dobra mastreação (Figo. R3).   Bend lâminas (R6) em

08p14.gif (600x600)


forma correta (veja Figo. R3).   Hint:  Uso rolos, ou dobra por
entregue pedaço de pipe.  Objeto pegado cuidado que restos de linha de dobradiça
diretamente.
 
Rebite ou dobradiças de parafuso (R7) para cata-ventos (Figo. R2).   Muito importante:
faça dobradiças seguras se alinhar exatamente.
 
Rebite ou borracha de parafuso tira (R9) entre lâmina (R6) e lavadora
prato (R8) (Figo. R2, Figo. R6).

08p15c.gif (486x486)


 
Solde raios (R3) para centerplate (R1) (Figo. R1).
 
Solde anel (R2) para raios a correto (22.5 [graus]) intervalos (Figo. R1).
 
Solde 16 lavadoras (R4) para interseções de anel (R2) e raios
(R3) (Figo. R1, Figo. R5).

08p15b.gif (353x353)


 
Deslize uma lavadora (R4) em cada falou.
 
Engraxe raios em locais de dobradiça.
 
Lâminas de deslizamento em raios com a lâmina mais larga inclinam enfrentando externo.
Mesmo important:  Todas as lâminas têm que girar freely.  Se isto não for
o caso, ajuste forma de lâmina, raios, ou locais de dobradiça.
 
Deslize uma lavadora (R4) em cada falou.
 
Partes de solda (R5) sobre gorjetas de raios, dando aproximadamente 1 jogo de mm
(movimento de lâmina na direção do raio) (Figo. R1, Figo. R4).

08p15a.gif (437x437)


 
Arame de linha ou cabo (R10) por buracos de partes (R5) e
alinhe raios às 22.5 [graus] intervalos (Figo. R4).   Depois de completar
circule, extensão esticado e conecta ambos os fins.
 
                                CONTROL CABO
 
Parte
number    Quantity                  Remarks   (Veja Figos. C1 - C3)

08p18a0.gif (600x600)


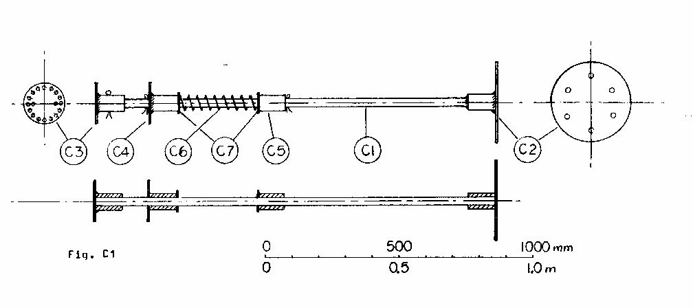
C1                       1                Steel tubo, 25 a 30 mm diâmetro exterior, 1.5m muito tempo.
C2                       1               diâmetro Interno mesmo como diâmetro exterior de parte (C1).
                                         Use pedaço de tubo (também para C3, C4, C5).
                                         Drill prato de fim para roda tranca (mesmo padrão de broca
                                         como parte (R1)).
 
C3                       1               diâmetro Interno mesmo como parte (C2) Prato de .  tem 16
                                         evenly espaçou buracos para 16 arames de apoio, e 2
                                         fura por conter varas (C8).
 
C4                       1               Semelhante separar (C3), salvo prato tem central
                                         hole e parte desliza livremente em parte (C1).
                                         8 buracos uniformemente espaçados para 8 arames de controle, e
                                         2 buracos por conter varas (C8).
 
C5                       1               Parte tem que deslizar em parte (C1).
 
C6                       1               fonte de Compressão, aproximadamente 330 mm muito tempo.
                                         Spring constante deve ser aproximadamente 1.5 kgf/cm
                                         (I.E. uma compressão de 1 cm para um peso de 1.5 kg).
 
 
                                         Note:   Make primaveral de 4 mm aceram arame conforme
                                         para Figo. C2, se satisfatório
08p18b.gif (353x353)


fonte não pode ser achada.
                                         A que fonte mais macia pode ser usada, mas também deve
                                         é precompressed a 13.5 [kg.sub.f] .  Springs mais duro
                                         que não deveriam ser usados 2 kgf/cm.
 
C7                       2 Lavadoras de                (se diâmetro primaveral é maior que o
                                         diâmetro exterior de partes (C4) e (C5)) Tamanho de . 
                                         depende de diameter.  Make primaveral fora de folha
Metal de                                          aproximadamente 2 mm grosso.
 
C8                       2               Arame, aproximadamente 3 a 4 diâmetro de mm, 400 mm muito tempo.
                                         Bend durante instalação (Figo. C3).

08p19.gif (600x600)


 
                         4                Chaveta alfinetes, parafusos, ou arame para afiançar partes
                                         (C3), (C4),   C5) em cabo (C1).
 
                         4               lavadoras pequenas
 
CONSTRUÇÃO DE                              DE CABO DE CONTROLE
 
Faça partes (C1) - (C7).
 
Lubrifique cabo com graxa pesada no local de partes (C4) - (C7).
 
Monte todas as partes em cabo (C1) como mostrada.
 
Partes seguras (C3) e (C4) por alfinetes de chaveta, parafusos, ou arame.
 
Fonte de compressa para uma força de 13.5 kgf e parte segura (C5)
por alfinete de chaveta, parafuso, ou arame neste local.
 
Instale arames (C8) com lavadoras como mostrada (Figo. C3).   Bend cada
termine a uns Arames de loop.  tem que ressaltar 130 mm quando pulled.  (Estes
arames impedem para lâminas de revisar centro de morto.)
                    ROTOR ASSEMBLÉIA
 
       Lay prato de centro (R1) de rotor em blocos elevar isto
aproximadamente 0.5 m do chão.   (Lado para qual os raios
é soldada " para cima ") .  Temporarily parafuso o cabo de controle em lugar
por dois parafusos por pratos (C2) e (R1).   Make controle seguro
cabo é precisamente vertical.
 
       Connect os 16 arames ou cabos (R13) para os 16 buracos de
CENTERPLATE (C3).
 
       Connect os 8 arames ou cabos (R12) para os 8 buracos de
controle prato (C4).
 
       Connect os 16 arames de (C3) para os buracos em (R5) ao
gorjetas dos raios (Figo. R4).   Tighten os arames (ou cabos) a

08p15a.gif (437x437)


cada falou até o raio está horizontal, então firme arame com firmeza.
Note:  fazem isto simultaneamente a lados adversários do rotor para
evite dobrar do cabo de controle.   não procedem a próximo passo
a menos que todos os raios estejam horizontais enquanto controla cabo é exatamente
vertical.
 
       Com arame ou corda amarradas (C3) puxe (C4) contra o
chaveta pin.  Connect os 8 arames de (C4) para as tiras de borracha
em toda segunda lâmina (Figo. R6).   Adjust o comprimento de arame até

08p15c.gif (486x486)


a lâmina tem o ângulo exigido (Figos. R3, R7), com o arrastar
extremidade da gorjeta de lâmina 230 mm debaixo do avião dos raios (conduzindo
ângulo de extremidade com aquele avião 42 [graus] à gorjeta).   Fasten arame com firmeza.
 
       Using arame ou cabo (R11), conecte toda a borracha tira (R9)
entre si (Figos. R6, R7).   Work na direção mostrada,

08p15c0.gif (486x486)


sustentando toda segunda lâmina na posição correta ao conectar
it.  Quando o círculo é completado, todas as lâminas devem ser ao mesmo
ângulo.
 
PLATAFORMA GIRATÓRIA DE                               
Parte
number   Quantity   Remarks    (Veja Figos. T1, T2)

08p230.gif (600x600)


 
T1           que 1 Armação de       soldou junto de canal de aço,
                    aproximadamente 50 a 80 mm que Armação de wide.  é
                 quadrado de    exactly.   Note:  Dimensão " D " (distância
                    de parênteses (T2), distância de roda, e
                    diâmetro exterior de rasto circular) depende em
Local de                     de folha montes primaverais em eixo de carro.
 
T2           2       Brackets fez de ângulo passa a ferro (aproximadamente 5 a 8 mm
                    parede densidades) .  Drill para o que padrão corresponde
                    que de folha montes primaverais em eixo de carro.
 
T3           8       Steel chapeou 4 a 10 mm aproximadamente grosso.
 
T4           1      Aço chapeia 5 a 10 mm aproximadamente grosso.
 
T5           4       Steel eixos 20 a 30 diâmetro de mm.   THICKWALLED
                    transportam pode ser usada.
 
T6           4       Use que tudo que pode ser achada. Diâmetro de   de roda
Corpo de                     (T6a) não deveria ser menos que 50 mm. Beira de  
Diâmetro de                     (T6b) deveria ser aproximadamente 40 mm
                    maior que isso de (T6a) .  Prefer rolamento de esferas,
                    ou porte de bronze, mas cilindro de aço simples
                    (T6a) aceitável.   Grease reconmended de cavidade em
                    este case.  Weld ou beira de parafuso (T6b) para (T6a).
 
T7           8       SPACERS. Pedaços de   de tubo, ou várias lavadoras.
 
T8          20 Lavadoras de       (pode ser feita de folha metal 1 - 2 mm
                     grosso).
 
T9           1       rasto Circular.   Tira aço, aproximadamente 30,
Mm de                     5 a 10 mm largo thick.  Bend e solda junto
                    para formar anel de diâmetro " exterior D ". Anel de   deve ser
                    exactly circular evitar descarrilar de plataforma giratória.
 
T10          que 8 Parênteses de       fizeram de ângulo passa a ferro, ou curvado (calor!)
                    tira aço aproximadamente 5 a 8 mm grosso.
 
             que 8 Chaveta de       fixa, ou arame ou unhas.
 
 
Construção de Plataforma giratória e Rasto
 
Prepare assembléia de roda (partes (T4) - (Tb)).   Make rodas Seguras
gire com pouca fricção.
 
Solde armação (T1) junto.
 
Parênteses de solda (T2) sobre armação tal aquele eixo de carro é exatamente
centrada na armação quando montado aos parênteses (T2).
 
Solde parte (T3) sobre armação.
 
Dobre e solde rasto circular (T9) e solda 8 parênteses (T10) para
seu inside.  Lay rasto em superfície de apartamento e tem certeza tem nenhum
ondas e está perfeitamente horizontal.
 
Segure assembléias de roda ligeiramente para moldar, com roda beiras enfrentar,
outward.  Set up  de armação em blocos no rasto circular em um apartamento
pavimente, com todas as rodas que descansam no rasto.   Weld partes (T4) para
a armação, conferindo repetidamente que todas as rodas descansam em rasto.
 
Rodas deveriam ter jogo axial de aproximadamente 1 mm.  Adjust por
somando ou removendo lavadoras.
 
 
CATA-VENTO DE                                   
 
Parte
number   Quantity                      Remarks      (Veja Figos. V1 - V4)

08p270.gif (600x600)


 
V1           1            Steel canal, aproximadamente 50 a 80 mm largo,
                         3 a 5 densidades de parede de mm, 1.10 m long.  Broca,
                         dois buracos para ajustar dois roda fogem na roda
                         tocam tambor, e dois buracos para freio de supportinq de parafuso
                         controlam (V8).
 
V2           que 1            Angle passam a ferro, aproximadamente 20 x 20 mm " que L " amoldam,
                         2 a 3 parede de mm, 3.30 m muito tempo.
 
V3           1            Angle ferro, aproximadamente 20 x 20 mm " que L " amoldam,
                         2 a 3 parede de mm, 2.50 m muito tempo.
 
V4           que 1            Angle passam a ferro, aproximadamente 20 x 20 mm " que L " amoldam,
                         2 a 3 parede de mm, 2.60m muito tempo.
 
V5           1            Tira aço, aproximadamente 20 a 30 mm largo,
                         2 a 3 mm 1.30 m grosso muito tempo.
 
V6           1            Galvanized folha metal, aproximadamente 0.5 mm,
                         2.60 m x grosso 1.50 m.
 
V7           que 1 Braçadeira de            fez para tira de frgm acerar aproximadamente 30 para
                         40 mm 2 a 4 mm largo thick.  para ajustar em cima de carro
                         AXLE.   Weld para separar (V2) .  Provide buracos para
                         que segura parafuso.
 
V8           1            Brake manivela.   Tira aço, ou ferro de ângulo,
                         aproximadamente 20 a 40 mm 2 a 4 mm largo grosso,
                         400 mm muito tempo.   Hole por apoiar parafuso é ser
                         aproximadamente 2 mm mais largo que diâmetro de parafuso.
 
V9           1            Brake parada de manivela.   Flat pedaço aproximadamente 3 a 6 mm
                         thick.  Weld para (V1).
 
V10          2            Support arames ou cabo, aproximadamente 2 a 3 mm,
Diâmetro de                         , cada 3 m muito tempo.
 
                         Rivets ou nozes pequenas e parafusos para firmar folha
Metal de                          para armação de cata-vento (arame também poderia ser usado).
 
<FIGURA V2>

08p28a.gif (600x600)


 
Construção de cata-vento
 
Prepare partes (V1) - (V10) .  Bend (V2) 10 graus, para um lado.
 
Solde (ou parafuso) junto partes (V1) - (V5), (V7) e (V9).
 
Firme metal de folha (V6) para armação de cata-vento que usa rebites, nozes pequenas
e parafusos, ou arame não mais que 300 mm separadamente.
 
Conecte manivela de freio (V8) encanar (VI) (Figo. V3).
08p28b.gif (486x486)


  Note:
Fure dentro (VB) deve ser grande bastante permitir erguer manivela
em cima da parada (V9).
 
Conecte arames (V10) para pontos " UM " e " B ".
 
 
PLATAFORMA DE                              E TORRE
 
Parte
number   Quantity                     Remarks    (Veja Figos. P1, P2)

08p310.gif (600x600)


 
P1           1           Beam ou propele, 6 a 12 m desejam, aproximadamente
                        10 cm x 15 cm, ou 15 - 20 cm diâmetro.
                        Shape fim superior para 10 cm x 15 cm.
 
P2           1 Plataforma de          :   plywood Grosso, ou tábuas grossas.
                        Cut fora 15 cm x 15 cm Nota de hole.  central:
Diâmetro de                         de plataforma depende de diâmetro de
                        localizam (dimensão " D ").
 
P3           1           Galvanized cobertura de metal de folha, um pouco maior,
                        que plataforma.
 
P4           1           Beam, aproximadamente 4 cm x 8 cm.
 
P5           2           Beam, aproximadamente 4 cm x 8 cm.
 
P6           2           Beam, aproximadamente 4 cm x 8 cm.
 
P7           1 Pedaço de          , aproximadamente 4 cm x 8 cm.
 
P8           2           Beam, aproximadamente 4 cm x 8 cm.
 
P9           2           Beam, aproximadamente 4 cm x 8 cm.
 
P10       10 - 20       Passos, aproximadamente 4 cm x 8 cm x 35 cm.
 
                        Nails aproximadamente 10 cm longo (galvanizou, se
                        disponível).
 
                        Nails aproximadamente 4 cm longo (galvanizou, se
                        disponível).
 
 
Construção de Plataforma e Torre
 
Construa plataforma de partes (P2),(P4) - (P7), com uns 15 cm x 15 cm
centerhole.
 
Forma fim superior de viga de torre assim ajusta no espaço entre
(P4), (P5), e centerhole.
 
Pregue plataforma para sobressair, enquanto usando partes (P8) e (P9).
 
(Reforce juntas pregando tiras de metal de folha em cima deles
com 4 cm unhas).
 
Topo de cobertura de plataforma com sheetmetal e prega isto abaixo no
plataforma e em cima dos lados.
 
Monte rasto circular (use louco e parafusos) de forma que seu centro
coincide com o centro do buraco quadrado.   Check arredondamento
do círculo.
 
Passos de unha para sobressair irradiam aproximadamente 30 cm separadamente.
                  MOINHO DE VENTO ASSEMBLÉIA
 
       que O melhor modo para ajuntar o moinho de vento dependerá de habitante
condições, e em trabalho, guindastes, escada de mão, andaimes disponível.
Deveriam ser pensados bem os passos na assembléia por antes de-mão,
e todos os assistentes deveriam estar completamente familiarizados com o
procedure.  planejado que O moinho de vento deveria ser erguido em uma calma
dia. O seguinte é um possível procedimento de assembléia.
 
       Soak estrutura de torre em creosoto durante um dia, em particular,
a mais baixa parte que entra no chão.   Se creosoto não é
disponível, queime o fora da mais baixa parte para uma profundidade de aproximadamente
1/2 cm.
 
       Dig um buraco aproximadamente 20% de altura de torre fundo (menos
em terra rochosa, mais em terra arenosa).   Place vertically de torre em buraco,
e enche buraco de pedras ou solidifica, enquanto compactando completamente
e repetidamente no processo.   que é recomendado que a torre
também seja ancorada por pelo menos 3 cabos (monte a um baixo bastante posição
na torre de forma que eles não interfira com o rotor).
 
       Mount a plataforma giratória no rasto circular, e plataforma giratória segura
sobressair por arame ou corda (temporariamente mas mesmo rigidly).
 
       Grease partes todo corrediças ou giratórias, e enche diferencial
1/3 cheio com óleo pesado ou graxa clara.   Rustproof todo o metal
partes (menos alumínio ou galvanizou) através de pintura protetora.
 
       Mount eixo de carro (dirija cabo removido) em plataforma giratória.
 
       Mount cata-vento em um lado de eixo e conecta os dois arames ou
cabos (V10) firmemente do cata-vento (pontos " UM " e " B ") separar
(T3) na plataforma giratória.
 
       Connect um cabo da alavanca de freio de roda no rotor
apóie à manivela de freio (V8) no cata-vento.   Use arame ou voltas de cabo
fixada ao tambor ou outro pretende alcançar o 90 grau necessário
mude em direção de cabo (Figo. V4).   Adjust o comprimento de cabo assim

08p28c.gif (437x437)


aquela roda de rotor é completamente freada quando controla (V8) foi
baixada resto contra parada (V9).   Pull a manivela de freio,
freando a roda de rotor.
 
       Remove a propriedade de arames temporária separa (C3) e (C4) de
o cabo de controle junto. Eleve a assembléia de rotor.   Remove o
dois propriedade de parafusos temporária separa (C2) e (R1) junto (mas
mantenha cabo de controle em posição).   Bolt controlam cabo (C2) e
rotor (R1) ao eixo, foge bem apertando roda.
 
       Remove que contém cautiously de arames da plataforma giratória,
assistindo para imbalance.  Se rotor se aparece muito mais pesado que cata-vento
assembléia, pedras pesadas seguras ou pedaços de sucata no cata-vento
lado da plataforma giratória.
 
       Release freio, e gira rotor lentamente, enquanto assistindo raio
e lâmina alignment.  Make correções onde required.  Pull
freio.
 
       Connect cabo de passeio e carga.
 
       Run cautiously de moinho de vento no princípio, conferindo para vibração,
partes soltas, misalignment etc., e fazendo ajustes imediatos.
 
MANUTENÇÃO DE                   E OPERAÇÃO
 
       Grease ou lubrifica todo corrediço ou giratório separa monthly.  Add
lubrifique a differential.  Check para components.  Always solto conserte
imediatamente, se quebras ou misalignments acontecem.
 
       Rustproof todo o metal separa (exclua galvanizada ou alumínio
partes) uma vez um year.  Remove ferrugem e lascou pintura através de escova de aço,
e raspador, então pinte com pintura protetora.   Em alguns climas,
podem ser requeridos arames de cordame novos anualmente.
 
       Always freiam rotor completamente quando moinho de vento for descarregado ou não
em uso.
 
       Se lâminas de rotor empenam a velocidades de vento considerou muito baixo,
aumente o precompression pela primavera de controle.
 
       Se lâminas de rotor empenam a velocidades de vento considerou muito alto,
diminua o precompression pela primavera de controle.
 
ESPECIFICAÇÕES PARA UM 2-METRO MOINHO DE VENTO
 
Construção essencialmente idêntico ao de 4 m moinho de vento de VITA, exclua
aquelas dimensões serão ajustadas adequadamente.   Listed debaixo de é o
mudanças principais; outras mudanças secundárias serão óbvias ao construtor.
 
DADOS DE DESEMPENHO
 
Comparada aos dados para o 4 metro windsmill:
 
          rotor velocidade se torna duas vezes que para o 4 metro moinho de vento
 
          rotor torque se torna um oitavo (1/8) que para o 4 metro
Moinho de vento de          
 
          que começa torque se torna um oitavo (1/8) que para os 4
Metro de           moinho de vento
 
Poder de           se torna um quarto (1/4) que para o 4 metro
Moinho de vento de          
  
          altitude efeitos permanecem o mesmo
 
Informação empenando
 
Restos o mesmo durante fonte de controle de constante de fonte 0.75 kgf/cm
precompressed para 3.5 kgf.
 
Figo. I1 - diâmetro de Rotor se torna 2 m.   Control cabo se torna meio como

08p05.gif (600x600)


longo, cata-vento se torna meio como longo e meio como alto.
 
Figo. A1 - Todas as velocidades de revolução se tornam isso mostrada duas vezes.
 

08p09a.gif (600x600)


CATA-VENTO
 
Reduza altura de cata-vento a um meio (aproximadamente 0.75 m a rabo).
 
Reduza comprimento de cata-vento a um meio (aproximadamente 1.3 m).
 
Nenhuma mudança em ângulo de cata-vento (10 [graus]).
ROTOR
 
Diâmetro exterior de anel (R2) se torna 0.69 m (comprimento de vara 2.18m).
 
Comprimento de raios (R3) se torna 0.87 m.
 
Lâminas (R6) fez de 8 pedaços 0.65 m x 0.4 m.
 
Dimensões novas:
 
<FIGURA UM>

08p37.gif (486x486)


 
Lâmina que dobra mastreação para 2 rotor de m (veja Figo novo. R3/2) tem mesmo

08p38.gif (600x600)


ângulos como antes de, mas todas as dimensões lineares principais estão reduzidas
para um meio.
 
CONTROLE CABO
 
Comprimento de cabo de controle (C1) reduzido a um meio (0.75 m).
 
Fonte de compressão (C6) mudou muito tempo a 169 mm.   Spring constante
0.75 [kg.sub.f]/cm (i.e. uma compressão de 1 cm para um peso de 0.75 kg).
 
Se fonte satisfatória não pode ser achada, faça primaveral de mesmas dimensões
como menos uso 3 mm aceram arame para 4 rotar de m.
 
Controle precompression primaveral mudado a 3.5 [kg.sub.f].
 
Mudança indicou comprimento de arames (C8) de 130 mm para 65 mm. (Figo. C3).

08p19.gif (600x600)


 
Sugestão para
 
Geração de energia elétrica que Usa VITA 2 metro Moinho de vento
 
<FIGURA B>

08p39.gif (600x600)


 
(*) depende de alternador usado
 
Sugestão para
 
Geração de energia elétrica que Usa VITA 4 metro Moinho de vento
 
<FIGURA C>

08p40.gif (600x600)


 
Publicações de VITA
 
Os manuais de VITA refletem a ênfase da organização em projetar, enquanto desenvolvendo e distribuindo
aldeia e comunidade tecnologias niveladas que são apropriado para uso em países em desenvolvimento.
Ao mesmo tempo, estas tecnologias têm aplicação onde quer que as pessoas estejam interessadas em proteger
recursos e fazendo coisas eles.   VITA faz para esta tecnologia throuqh disponível
suas Publicações Consertam que distribui material mundial.
 
O Serviço de Publicações de VITA busca imprimir e distribuir manuais em uma forma que pode ser usada
facilmente pelo agente de extensão em uma situação de campo ou pelo fazer-isto-yourselfer a home.  O
material é oferecido a baixos preços, em claro, freqüentemente completamente ilustrou formato e em non-técnico
idioma.
 
Anunciando...
 
ARMAZENAMENTO de GRÃO de FAZENDA PEQUENO (1976) 575 páginas
                                  inglês
Uma avaliação prática completa de fazenda pequena
armazenamento de grão questiona para uso por desenvolvimento
trabalhadores e outros interessaram com em pequena escala
grão production.  Includes planos para grão
secador e instalações de armazenamento, instruções para
roedor e controle de inseto.
 
CULTURA DE VIVEIRO DE PEIXES DE ÁGUA DOCE E ADMINISTRAÇÃO
(1976) 200 páginas                    inglês
Um guia para planejar, construção e mantendo
operações de viveiro de peixes de pequeno-balança.
Inclui informação sobre selecionar água morna
pesque, enquanto escolhendo sistemas de drenagem, tratando peixe,
para doença, fertilizando lagoas, e assim por diante.
 
REFLORESTAMENTO EM TERRAS ÁRIDAS (futuro)
                                  inglês
Provê diretrizes para planejar e levar
fora um projeto de reflorestamento--de berçário para
site.  Includes plantando informação em
plantando, enquanto transplantando e transportando.
Appendices extenso apresentam um olhar detalhado
a árvores, terra, clima, e reflorestamento
atividades em Oeste substituto-saariano a África.
 
RECURSOS de ÁGUA USANDO (futuro) 150 páginas
                                      inglês
Disponível pela primeira vez como um separado
oferecendo com respeito a demanda de usuário, isto,
volume é um excerto de VITA já popular,
altamente touted ALDEIA TECNOLOGIA MANUAL (também
incluída nesta lista) .  USING RECURSOS de ÁGUA
contém informações e planos para tubewells
e cavou poços, levantamento de água, bombas, água,
armazenando e purificando, e assim por diante.
 
CONSTRUÇÃO de HANDLOOM (futuro) o inglês
Contém detalhado, completamente ilustrou passo por passo
procedimentos de construção para três tipos
de handloom.
 
COELHO que ELEVA (futuro) o inglês
Um guia completo para o raiser de coelho.
Contém diretrizes por criar coelhos,
tratando para doença, alimentando ação, construindo,
hutches, mantendo registros, e bronzeando peles.
 
           ... de continuar interesse
 
MANUAL de TECNOLOGIA de ALDEIA (1970) 350 páginas
                    inglês, francês, espanhol
O guia útil de VITA para tecnologias alternativas.
Provê planos técnicos detalhados dentro
as áreas de recursos de água, ferramentas para agricultura,
construção e serviço de saúde pública, entre
outros.
 
OPERAÇÃO AUTOMÓVEL E MANUTENÇÃO (1975)
202 páginas                           inglês
Um manual para motoristas que lidam com estradas pobres
e instalações de serviço pobres.
 
PEIXE FUMANDO EM UM PAPELÃO SMOKEHOUSE (1966)
12 páginas inglês, francês, espanhol
 
COMO SALGAR PEIXE (1966) 10 páginas
Inglês, espanhol,
 
MANUAL DE CONSTRUÇÃO DE FOGÃO SOLAR (1967)
25 páginas inglês, espanhol,
MANIPULAÇÃO DE PRODUTO FRESCA E DISTRIBUIÇÃO (1968)
10 páginas                               inglês
 
Do MANUAL de TECNOLOGIA de ALDEIA
 
GROUNDNUT (AMENDOIM) HULLER (revisou 1977)
8 páginas inglês, francês,
 
COMO EXECUTAR UMA EXPERIÊNCIA AGRÍCOLA
(1971) 30 páginas inglês, francês,
 
== == == == == == == == == == == == == == == == == == == ==
== == == == == == == == == == == == == == == == == == == ==
 

CD3WD Project Donate